Title
Service Function Chaining orchestration application for low latency guarantees (SFCLola)
Organization
Consorzio Nazionale Interuniversitario per le Telecomunicazioni https://www.cnit.it
Experiment description
The adoption of Network Function Virtualization and Software Defined Networking technologies allows network infrastructure operator flexibly orchestrating resources to provide tenants with their own virtual network. However, access to computing and network resource management APIs is typically allowed only within the infrastructure domain and rarely disclosed to tenants for security and performance reasons. This may severely limit tenants capability in coping with demands of application-tailored network services, including Service Function Chaining (SFC).
This work proposes an SFC platform (called SFCLola) providing tenants with a latency-aware SFC management while minimizing support required from infrastructure operators.
The platform has a two-level architecture:
- an end-to-end chain management level encompassing an SFC application managing chain creation and deletion requests. The chain setup is handled by leveraging an optimization algorithm that selects VF instances available from different DCs (datacenters) to minimize an end-to-end latency estimated considering both processing and network latency and sends appropriate instructions to forwarding devices for the SFC setup in the data plane.
- a forwarding mechanism realized as level 3 routing within the virtual network of the VMs managed by the tenant. In practice, data forwarding programming is provided by a Java application, called Virtual Flow Forwarder (VFF) that receives flow programming instructions through intent-based REST APIs and translates them into flow forwarding rules enforced by common Linux routing capabilities.
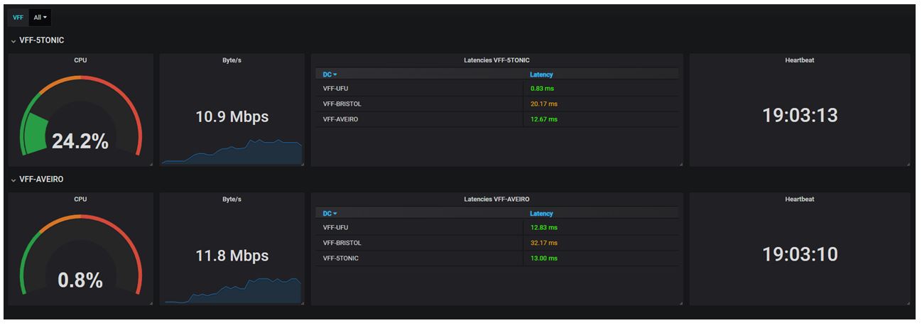
5GINFIRE provided us with the facilities needed for the experimental evaluation of SFCLola on a multi-DC setting. We deployed 33 VMs on 4 logical networks provided by the following testbeds: 5TONIC (providing 2 networks, called 5TONIC and 5TONIC-bis, very close to each other), ITaV in Portugal and Bristol. On each DC we instantiated a VFF, an endpoint node capable to be used both as traffic source or destination and a set of VNFs. Figure 1 shows the experiment topology as graphically rendered by the SFCLola chain management web GUI. First, we verified the correct operation of the service chain mechanism. Then, we varied the load to be handled by the VFF in terms of flow routing rules and incoming traffic rate and measured the impact on VFF’s resources (these metrics are collected on the Gnocchi database and graphically shown through Grafana, as in Figure 2). We performed a set of tests for evaluating the error in the estimation of the end-to-end latency. Then, we compared the adopted VNF Selection algorithm with two alternative strategies: a round robin and a greedy approach.
Results and conclusions
This experiment focused on the evaluation of a tenant-side Service Function Chaining management solution. The experiment allowed us demonstrating the correct operation of SFCLola. We evaluated the impact in terms of resource consumption at VFF nodes (which are the only SFC-aware nodes in an intra-DC portion of the tenant network). Such impact appeared sustainable, although approximately proportional to traffic load and chain number. Experimental measurements allowed us assessing the error between the estimated latency computed on the abstract topology and the measured end-to-end latency along the established chain, which resulted in an average error of 3.8%. Finally, the comparison with alternative heuristic strategies showed the benefits of the proposed approach that, on the given experiment scale, required a few milliseconds computation time.
Additional Information
SFCLola - 5GINFIRE Experiment - 2018 – SFCLola chain monitoring GUI
SFCLola - 5GINFIRE Experiment - 2018 - SFCLola chain monitoring and management GUIs



